
PingSentry — Simple Uptime Monitoring
producthunt.com
网站宕机早知道,用户无忧体验好
4天前
关于 PingSentry — Simple Uptime Monitoring
在数字时代,网站或应用的稳定运行至关重要,但传统的监控工具往往复杂且昂贵。PingSentry 应运而生,它是一款简单可靠的正常运行时间监控工具,旨在让每个人都能轻松掌握服务状态,避免因宕机而影响用户体验。
核心功能
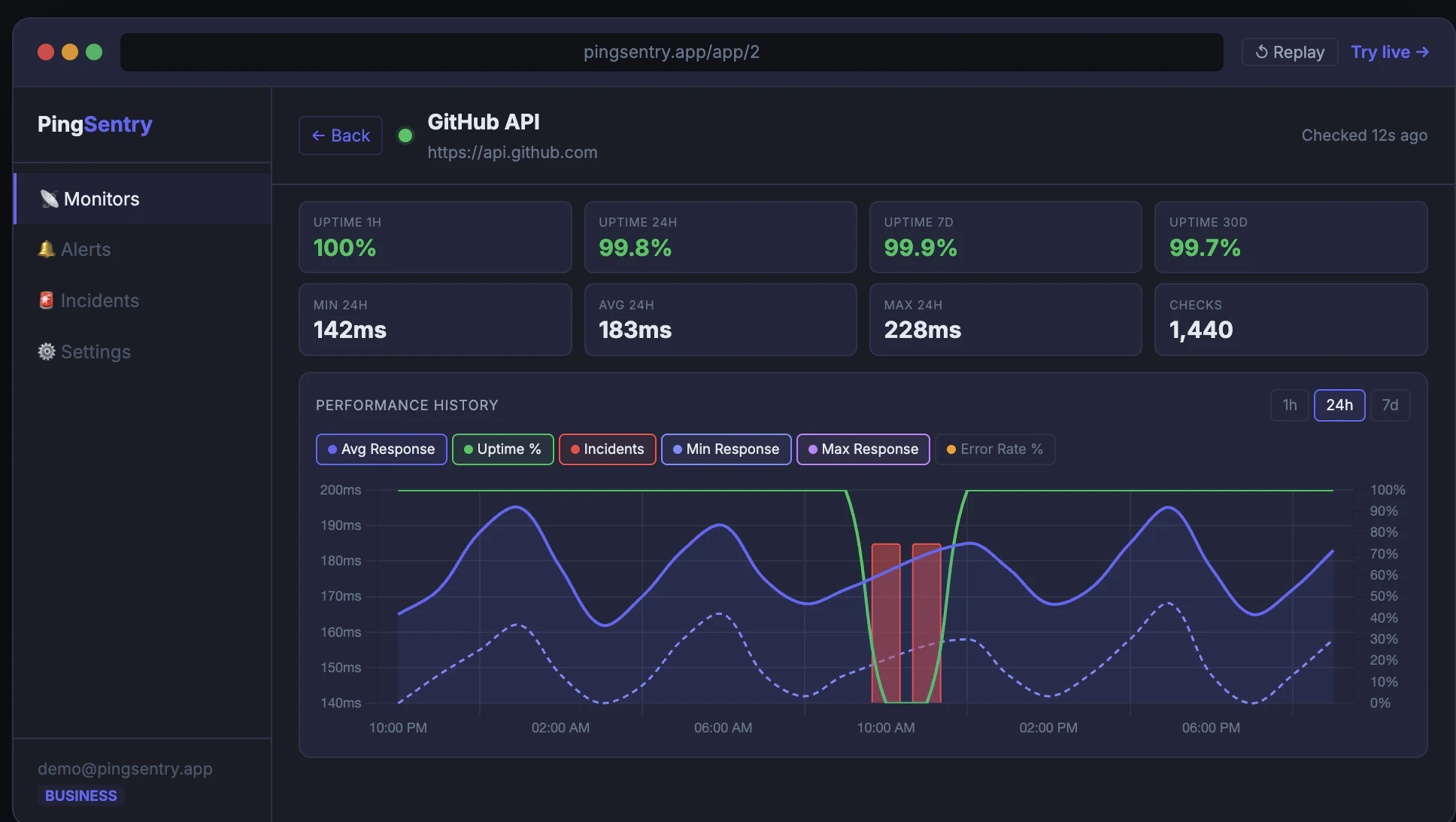
PingSentry 专注于提供高效的监控解决方案,无需企业级的复杂设置或高昂费用。您可以在 30 秒内快速设置一个监控器,实时检测网站或应用的可用性。一旦服务中断,系统会立即通过电子邮件、Slack、Discord 或 Webhooks 发送警报,确保您第一时间知晓问题,从而快速响应,减少停机时间。
主要特性
- 快速设置:只需 30 秒即可完成监控器配置,无需技术背景,上手即用。
- 实时警报:支持多种通知渠道,包括邮件、Slack 和 Discord,确保您不错过任何关键事件。
- 详细数据:提供 30 秒检查间隔、响应时间图表、正常运行时间历史和事件日志,帮助您深入分析性能趋势。
- 免费起步:无需信用卡即可开始,免费套餐包含 10 个监控器,适合个人用户或小型团队试用。
- 实时演示:在注册前即可体验基于真实数据的在线演示,直观了解工具效果。
适用场景
PingSentry 适用于各类用户,从个人博客维护者到初创企业团队。如果您需要监控网站、API 或在线服务的可用性,但又不想投入过多时间和成本,这款工具是理想选择。它简化了监控流程,让您专注于核心业务,同时保障服务的稳定运行,提升用户满意度。